六欣 开云电竞首存活动集研发/生产/销售服务于一体

全国服务热线400-892-2003189-2584-2597

csgo开云电竞

热搜关键词: 分度卡盘 ebay开云 主轴夹座 app云开

高速中空回转气缸安装说明及注意事项

来源:开云电竞首存活动 | 发布日期:2022-09-10

由于空压回转位的结构极为精密,必须严格要求空压源的质量,不可有水份与异物进入,所以提供下列使用注意事项避免气缸的回转机构损坏。

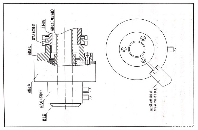
高速中空回转气缸安装说明如下所示:

1. 安装法兰盘并修整,测量其轴向及径向跳动小于0.01。

2.为防止气缸配气环部分发生旋转,在机床上安装转固定片(如图所示),安装时应让配气环有自由的活动间隙,绝不可拉的太死,否则会增加摩擦阻力,使产品损坏。

3.装两联件:过滤杂质及水份,提供轴承润滑10#机油每分钟至少一滴,两联件最好离空压机距离20米以上,以利完全过滤水份。

4.空吹气管:任何时刻安装气管前,请务必空吹数秒以防滞留管路中的异物被带入缸内部。

5.切换电磁阀开关查看气缸动作是否正常。

6.锁紧相关螺钉,旋转观察气缸回转处阻力大小是否正常后再开机。

7请先以低速试转(至少10分钟),轻轻拉动气管观察是否异常。

8.每日使用前:在静止状态下先送入压缩空气,并切换开关数次将凝结在间隙中的水份排出才能运转气缸,由于水的阻力比空气大1000倍,摩擦力很大,造成产品损坏。

高速中空回转气缸

使用注意事项:

1.回转部件中气体会有微量泄露是正常现象。

2.如本产品有抱死现象或其他原因,请及时与生产厂家联系,因本产品结构极为精密,请勿私自拆开产品,谢谢合作。

【本文标签】 高速中空回转气缸安装说明及注意事项 高速中空回转气缸

【责任编辑】开云电竞首存活动

最新资讯

Baidu
ios开云电竞